基于JAVA+SpringBoot+Vue+uniapp的微信小程序点餐平台
该系统是一个基于Java+SpringBoot后端、Vue+Uniapp前端的微信小程序点餐平台。平台实现了在线菜单浏览、购物车管理、订单提交与支付、后台数据统计等核心功能,为餐饮商家提供高效便捷的数字化点餐解决方案。项目采用前后端分离架构,适合作为毕业设计或实际项目开发,展示了现代Web与移动应用系统的完整实现流程。
浏览 15 次
University Health Records Management System Based on Java+SpringBoot+Vue
该项目是一个基于JAVA、SpringBoot和Vue的前后端分离的大学健康档案管理系统。系统旨在实现学生健康信息的数字化管理,核心功能包括档案录入、查询统计、健康评估与数据可视化。通过模块化系统开发,提升了信息管理效率与安全性,适合作为毕业设计或实际项目实现,为高校健康管理提供便捷解决方案。
该项目是一个基于JAVA、SpringBoot和Vue的前后端分离的大学健康档案管理系统。系统旨在实现学生健康信息的数字化管理,核心功能包括档案录入、查询统计、健康评估与数据可视化。通过模块化系统开发,提升了信息管理效率与安全性,适合作为毕业设计或实际项目实现,为高校健康管理提供便捷解决方案。
一、项目背景介绍:
随着社会的发展和科技的进步,人们越来越重视健康问题。大学作为培养人才的摇篮,学生的健康状况直接影响到国家的未来。然而,传统的大学健康档案管理方式存在诸多问题,如信息不透明、数据分散、更新不及时等。为了解决这些问题,我们提出了一种基于JAVA+SpringBoot+Vue的前后端分离的大学健康档案管理系统。
该系统采用前后端分离的架构设计,前端使用Vue.js框架进行开发,后端使用Java语言和SpringBoot框架进行开发。通过这种架构设计,我们可以实现前后端的数据交互和业务逻辑处理,提高系统的可维护性和扩展性。
在功能方面,该系统主要包括以下几个模块:
用户管理模块:实现用户的注册、登录、修改个人信息等功能。
健康档案管理模块:用户可以查看和管理自己的健康档案,包括体检记录、疫苗接种记录、疾病史等信息。
健康资讯模块:提供健康相关的资讯和文章,帮助用户了解健康知识,提高自我保健意识。
系统管理模块:管理员可以对系统进行配置和管理,包括用户管理、权限管理等功能。
通过这个系统,我们可以实现大学健康档案的集中管理,提高档案信息的透明度和准确性。同时,学生和教职工可以方便地查询和管理自己的健康档案,及时了解自己的健康状况。此外,该系统还可以为学校提供有关学生健康状况的数据支持,有助于学校制定更加科学合理的健康教育政策。
二、项目技术简介:
JAVA:Java是一门面向对象编程语言,不仅吸收了C++语言的各种优点,还摒弃了C++里难以理解的多继承、指针等概念,因此Java语言具有功能强大和简单易用两个特征。Java语言作为静态面向对象编程语言的代表,极好地实现了面向对象理论,允许程序员以优雅的思维方式进行复杂的编程。
Vue:Vue (发音为 /vjuː/,类似 view) 是一款用于构建用户界面的JavaScript框架。它基于标准HTML、CSS和JavaScript构建,并提供了一套声明式的、组件化的编程模型,帮助开发者高效地开发用户界面。
Vue是一个独立的社区驱动的项目,它是由尤雨溪在2014年作为其个人项目创建, 是一个成熟的、经历了无数实战考验的框架,它是目前生产环境中使用最广泛的JavaScript框架之一,可以轻松处理大多数web应用的场景,并且几乎不需要手动优化,并且Vue完全有能力处理大规模的应用。
Element-UI:Element,一套为开发者、设计师和产品经理准备的基于 Vue 2.0 的桌面端组件库。
SpringBoot:Spring Boot是由Pivotal团队提供的全新框架,其设计目的是用来简化新Spring应用的初始搭建以及开发过程。该框架使用了特定的方式来进行配置,从而使开发人员不再需要定义样板化的配置。通过这种方式,Spring Boot致力于在蓬勃发展的快速应用开发领域(rapid application development)成为领导者。
Mybatis-Plus:MyBatis-Plus(简称 MP)是一个 MyBatis的增强工具,在 MyBatis 的基础上只做增强不做改变,为 简化开发、提高效率而生。
三、系统功能模块介绍:

四、数据库设计:
五、功能模块:
系统登录注册:

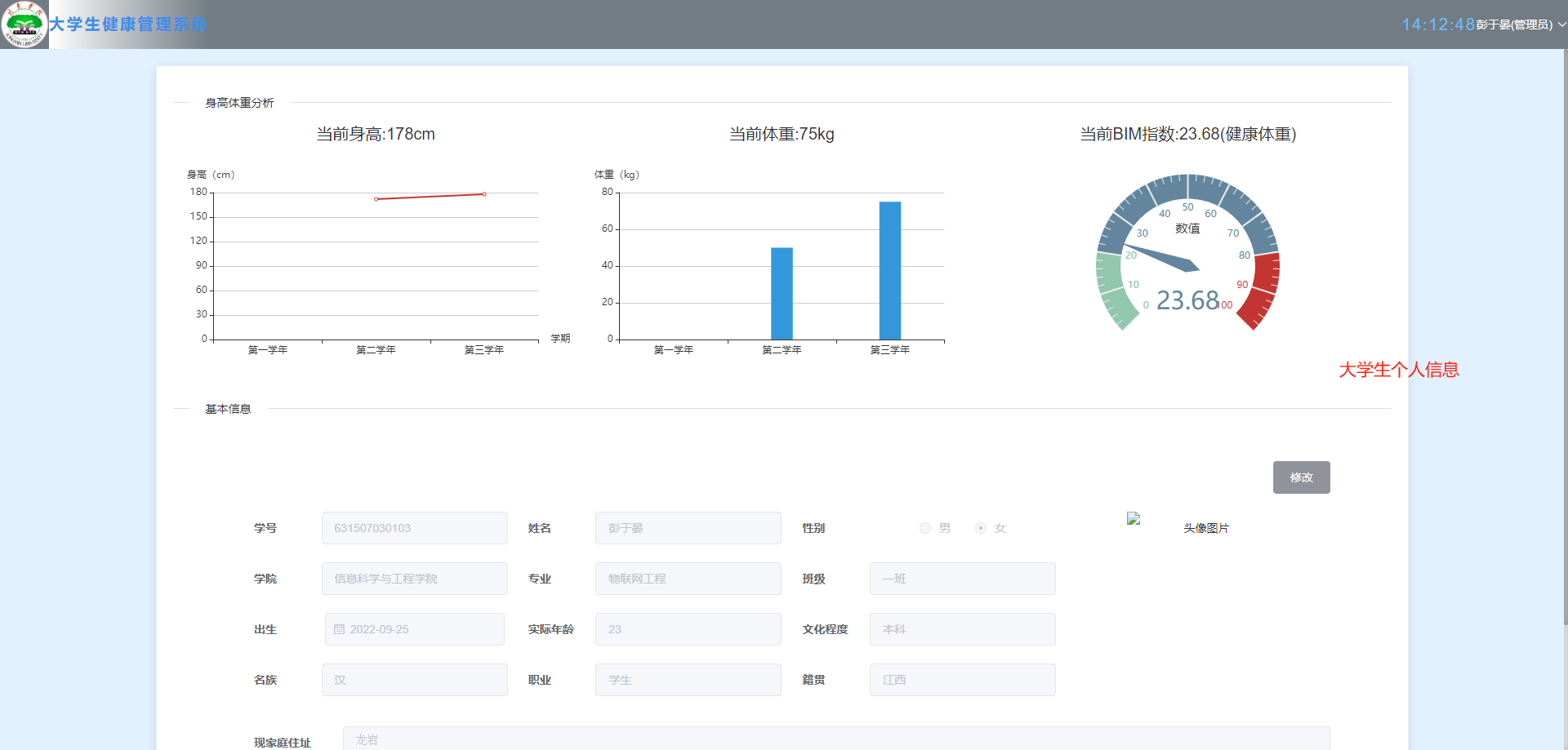
个人信息:身高体重分析,基本信息

个人健康档案:不同学年的健康档案统计

档案详情:主要包含基本信息,以及健康信息

健康建议:医生角色给其他用户的健康建议

健康知识阅读:

系统权限管理:

六、代码示例:
@GetMapping(/getCurrentCheckInfo/{userId})
ResponseEntity<CheckInfo> getCurrentCheckInfo(@PathVariable(userId) Integer userId) {
return checkInfoService.getCurrentCheckInfo(userId);
}
@GetMapping(/getBim)
ResponseEntity judgeIsHealth(Double height, Double weight) {
String suggestion;
if (height == null || weight == null) {
throw new MyException(ExceptionEnums.NO_WEIGHT_HEIGHT);
}
Double result = weight / ((height / 100) * (height / 100));
NumberFormat nf = NumberFormat.getNumberInstance();
nf.setMaximumFractionDigits(2);
nf.setRoundingMode(RoundingMode.UP);
result = Double.valueOf(nf.format(result));
if (result < 19) {
suggestion = 体重偏低;
} else if (result < 25) {
suggestion = 健康体重;
} else if (result < 30) {
suggestion = 超重;
} else if (result < 39) {
suggestion = 严重超重;
} else {
suggestion = 极度超重;
}
return ResponseEntity.ok(new HealthDTO().setBim(result).setSuggestion(suggestion));
}
@GetMapping(/getDataAnalysis/{userId})
ResponseEntity getDataAnalysis(@PathVariable(userId) Integer userId) {
List<CheckInfo> analysis = checkInfoService.getDataAnalysis(userId);
if (analysis == null) {
throw new MyException(ExceptionEnums.NO_CHECK_INFO);
} else {
List<String> label = new ArrayList<>();
List<Double> height = new ArrayList<>();
List<Double> weight = new ArrayList<>();
analysis.forEach(v -> {
label.add(v.getCheckYear());
height.add(v.getHeight());
weight.add(v.getWeight());
});
return ResponseEntity.ok(new AnalysisData().setLabel(label).setHeight(height).setWeight(weight));
}
}
@ApiOperation(value = 基础接口: 分页返回数据)
@PostMapping(value = page)
public ResponseEntity<Page<CheckInfo>> page(@RequestBody Condition condition) {
//log.info();
return ResponseEntity.ok(checkInfoService.selectPage(condition));
}
/**
* 判断体检表是否存在
*
* @param userId 用户id
* @param checkYear 检查年份
* @return 是否存在
*/
@GetMapping(/judgeCheckIsExist)
ResponseEntity judgeCheckIsExist(Integer userId, String checkYear) {
boolean aBoolean = checkInfoService.CheckIsExist(userId, checkYear);
return ResponseEntity.ok(aBoolean);
}
@ApiOperation(value = 基础接口: 新增操作)
@PostMapping(value = add)
@RequiresPermissions(checkInfo:add)
public ResponseEntity<CheckInfo> save(@RequestBody CheckInfo checkInfo) {
checkInfo.setCreateDatetime(new Date());
checkInfo.setUpdateDatetime(new Date());
LambdaQueryWrapper<CheckInfo> checkInfoLambdaQueryWrapper = new LambdaQueryWrapper<>();
checkInfoLambdaQueryWrapper.eq(CheckInfo::getCheckYear, checkInfo.getCheckYear());
checkInfoLambdaQueryWrapper.eq(CheckInfo::getStuNo, checkInfo.getStuNo());
CheckInfo check = checkInfoService.getOne(checkInfoLambdaQueryWrapper);
if (null == check && checkInfo.getCheckYear() != null) {
boolean save = checkInfoService.save(checkInfo);
if (save) {
return ResponseEntity.ok(checkInfo);
}
}
throw new MyException(ExceptionEnums.ADD_ERROR);
}
@ApiOperation(value = 基础接口: 返回指定ID的数据)
@GetMapping(value = get/{id})
public ResponseEntity<CheckInfo> get(@PathVariable(id) Integer id) {
CheckInfo checkInfo = checkInfoService.getById(id);
if (checkInfo != null) {
return ResponseEntity.ok(checkInfo);
}
throw new MyException(ExceptionEnums.GET_ITEM);
}
七、项目总结:
开发基于JAVA+SpringBoot+Vue的前后端分离的大学健康档案管理系统是作为毕设作品进行设计的,这个毕设作品是我在校进行知识学习的一个毕业考核项目,也是检验我通过网络工具,图书工具等学习工具进行自学的能力水平,让我在根据程序开发的需求分析初步完成程序功能之外,还接触了程序的测试过程,了解程序测试的具体的过程,以及遇到问题怎么去寻找相应的解决办法等等,毕业作品的制作以及设计才是学校对我真正的考验。
在程序软件没能进行开发之前,我去了学校的图书馆借了有关数据库操作的书籍,在查看了sqlserver和mysql两种数据库的相关知识之后,我最后选择了我比较熟悉的mysql数据库。在编程语言的抉择上,由于自己之前接触过Java程序的开发,所以为了让我尽快在短时间内完成程序制作,我确定用Java编程语言进行程序编程。另外我从百度上下载了很多的有关信息增加,信息删除等操作的源代码,并通过不断调试以及完成配套的数据库的设计,开始完成程序的各个部分的功能。每当我粗心大意,致使我深陷程序开发困扰不能自拔之时,值得庆幸的是,我就会得到老师,还有我的寝室同学的耐心指导。
历经长达几个月的毕业作品制作,我凭借自己的知识技能,还有大家的指导帮助,能够在学校规定的时间段之内提交毕业作品。虽然已经算是完成了毕业作品,但是付出了这么多心血,还是想把这个作品做得更加完美一点。针对我的毕业作品学生信息管理系统,我觉得还有很多方面需要完善,第一就是界面上需要细微调整,比如色彩搭配有点违背广众的审美,需要细微调整,还有系统里面的字体大小也需要调大一点,太小的字体看起来有些费眼。然后在程序的功能上因为自己的入门开发水平的影响,所以目前只能做到这个境界,这个系统相比其他类似系统来说功能很简单,逻辑结构设计得也比较合理。
自己一个人完成程序的开发,我不仅亲自体验了程序的开发流程,体验到了程序开发的各种不易。这种体验也还加深了我对知识的尊重。学海无涯,知识不是大学短短四年就能学完的,在大学学到的知识在最终经历检验时,才会深深地明白自己的知识积累原来还很浅薄。所以今后不管身在何处,自己的学习心态一定要时刻体现出来,要深刻明白知识学到手里就是自己的。同时,自己也不必过多抱怨学到的知识没有用处,相信学到的知识总会有派上用处的那天。不要等到需要用时再去学习知识,那样就会导致自己错失很多本该属于自己的机遇。
可沟通项目方向、预算、交付周期与答辩时间安排,支持按学校要求定制交付内容。
根据你的浏览兴趣与热门趋势,精选可能适合你的毕业设计项目。
该系统是一个基于Java+SpringBoot后端、Vue+Uniapp前端的微信小程序点餐平台。平台实现了在线菜单浏览、购物车管理、订单提交与支付、后台数据统计等核心功能,为餐饮商家提供高效便捷的数字化点餐解决方案。项目采用前后端分离架构,适合作为毕业设计或实际项目开发,展示了现代Web与移动应用系统的完整实现流程。
该项目是一个集成了协同过滤推荐算法、网络爬虫与AI技术的智能减肥小程序。系统采用JAVA+SpringBoot构建后端服务,Vue+uniapp实现跨平台前端,旨在为用户提供个性化的饮食与运动方案。核心功能包括基于用户行为的智能推荐、健康数据管理及社区互动,适合作为毕业设计或实际项目开发,展示了现代Web与移动应用在信息管理与系统开发中的综合实践。
该系统是一个基于JAVA+SpringBoot后端与Vue前端的自动阅卷分析系统,旨在实现高效、准确的试卷批改与学习数据分析。核心功能包括智能识别与评分、错题统计分析、成绩报告生成以及教学效果评估。该系统开发专注于提升阅卷效率与信息管理深度,适用于在线教育、考试机构及毕业设计项目实现,为教学管理与学习分析提供一体化解决方案。
该心理健康测试平台是一个集前端小程序与后端管理系统于一体的综合系统开发项目。平台采用JAVA与SpringBoot构建稳健后端,结合Vue与uniApp实现跨端小程序开发,为用户提供便捷的心理测评与报告服务。系统核心功能包括题库管理、在线测试、数据分析及报告生成,旨在通过信息化手段提升心理健康服务的可及性与专业性,适用于毕业设计或实际项目实现。
该项目是一个基于JAVA+SpringBoot+Vue+uniapp技术栈的前后端分离微信小程序艺术品陶瓷商城系统。系统开发实现了艺术品陶瓷的在线展示、商品管理、用户订单处理及支付集成等核心功能,为陶瓷艺术品的数字化交易提供了完整的信息管理解决方案,适合作为毕业设计或商业项目实现。
该系统是一个基于Java+SpringBoot+Vue的二手车交易管理系统,旨在为用户提供便捷的在线车辆买卖平台。核心功能包括车辆信息发布、智能搜索、在线咨询、交易管理及用户评价等模块。通过前后端分离的系统开发模式,实现了高效的信息管理和流畅的用户体验,适合作为毕业设计或实际项目实现,帮助提升二手车交易效率与透明度。
该项目是一个基于Java、SpringBoot和Vue的故障报修平台,旨在实现高效的设备故障管理与维修流程。系统提供用户在线报修、工单分配、进度跟踪及数据统计等核心功能,适用于企业或校园的日常运维。通过前后端分离架构,确保了系统的可扩展性和维护性,适合作为毕业设计或实际项目实现,展示了现代Web信息管理系统的开发实践。
这是一个基于JAVA+SpringBoot+Vue的前后端分离学校请假管理系统,旨在实现学生请假流程的数字化与高效管理。系统开发涵盖了学生在线提交申请、辅导员与院系审批、请假记录统计等核心功能,优化了传统纸质流程。该项目可作为信息管理系统的毕业设计或实际应用案例,展示了前后端分离架构在项目实现中的优势。